กระทู้เก่าของคนอื่นที่เคยแจ้งปัญหาเดียวกัน (ตุลา 67)
https://pantip.com/topic/43012013
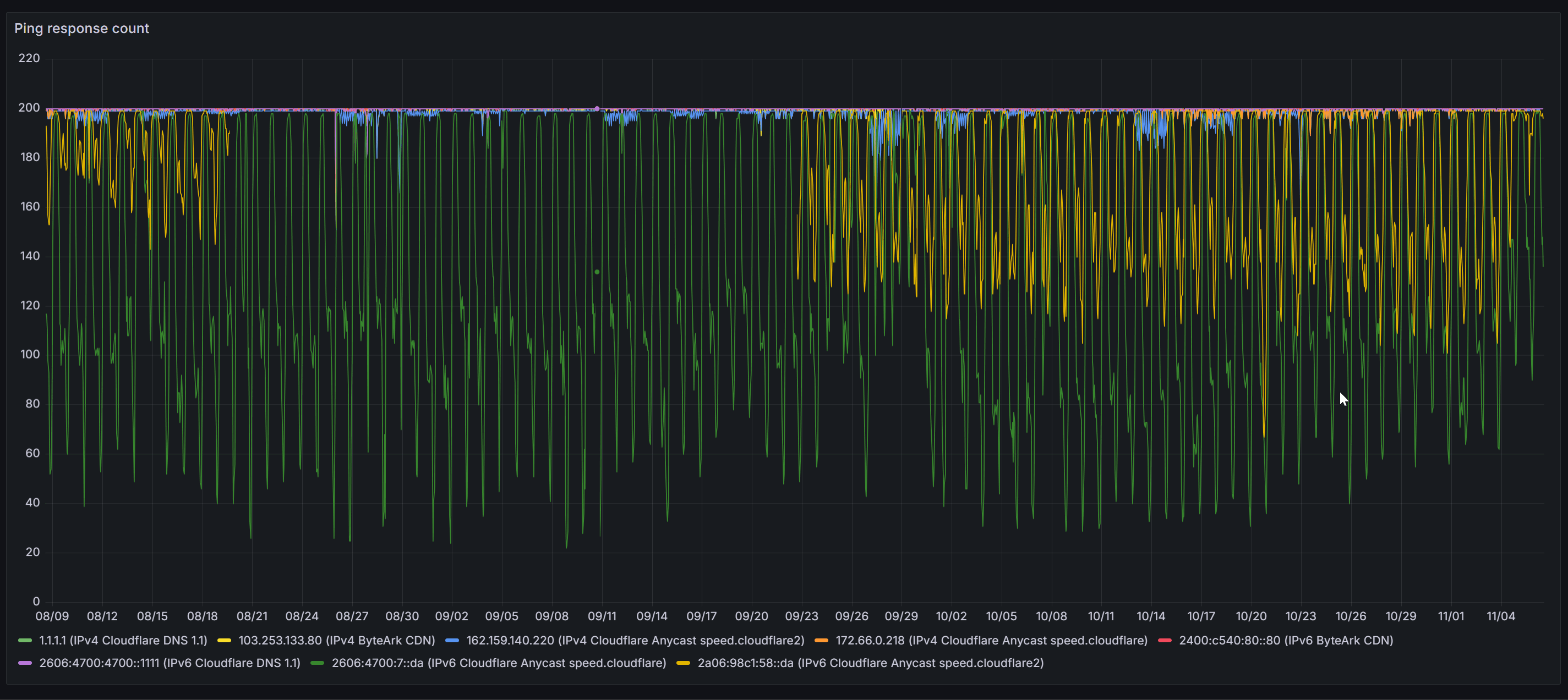
ส่วนตัวมีแจ้งปัญหาทางหลังไมค์ไปเมื่อเดือนกรกฎาคมที่ผ่านมาด้วย
ซึ่งตั้งแต่ที่แจ้งไป ทางผมก็ทำ monitor เพิ่มเติมไว้ที่บ้าน เพื่อวัดปริมาณ packet loss ของการเชื่อมต่อหา cloudflare เทียบกับเส้นทางอื่นๆ ก็เห็นอยู่ว่ามีปัญหาแค่การเชื่อมต่อไปหา cloudflare เท่านั้นเลย (เส้นเขียว + เหลืองที่ร่วงลงมาหนักๆ -- ส่วนเส้นอื่นคือ ipv4 หรือ ipv6 ของ provider อื่นๆ)
นอกจากนี้ก็มีการประสานงานไปทาง cloudflare แล้ว ทาง cloudflare แจ้งว่าเป็นปัญหาจากภายในของ AIS เอง
อันนี้ ทาง engineer ของ ais ไม่คิดจะแก้ปัญหาหรือไม่มีปัญญาแก้ปัญหานี้ได้นะครับ? ทางผมยินดีช่วย support การตรวจแก้ให้ได้เกือบหมดเลย แต่ขอคนที่มีสิทธิ์แก้ไขระบบได้จริงๆ มาคุยกันหน่อยนะครับ
AIS Fibre เมื่อไหร่จะแก้ปัญหาการเชื่อมต่อกับ cloudflare ได้ครับ
ส่วนตัวมีแจ้งปัญหาทางหลังไมค์ไปเมื่อเดือนกรกฎาคมที่ผ่านมาด้วย
ซึ่งตั้งแต่ที่แจ้งไป ทางผมก็ทำ monitor เพิ่มเติมไว้ที่บ้าน เพื่อวัดปริมาณ packet loss ของการเชื่อมต่อหา cloudflare เทียบกับเส้นทางอื่นๆ ก็เห็นอยู่ว่ามีปัญหาแค่การเชื่อมต่อไปหา cloudflare เท่านั้นเลย (เส้นเขียว + เหลืองที่ร่วงลงมาหนักๆ -- ส่วนเส้นอื่นคือ ipv4 หรือ ipv6 ของ provider อื่นๆ)
นอกจากนี้ก็มีการประสานงานไปทาง cloudflare แล้ว ทาง cloudflare แจ้งว่าเป็นปัญหาจากภายในของ AIS เอง
อันนี้ ทาง engineer ของ ais ไม่คิดจะแก้ปัญหาหรือไม่มีปัญญาแก้ปัญหานี้ได้นะครับ? ทางผมยินดีช่วย support การตรวจแก้ให้ได้เกือบหมดเลย แต่ขอคนที่มีสิทธิ์แก้ไขระบบได้จริงๆ มาคุยกันหน่อยนะครับ